Why? KPIの違いを生み出す要因を理解する。
要因説明機能により、選択したKPIに対する要因分析結果を日常の言葉で簡単に把握することができます。
1. 要因説明とは?
要因説明とは、特定のKPIに対する要因分析結果を自然言語で解釈して、ユーザーが理解しやすいように説明する機能です。難しい統計的概念を取り除き、視覚化画面と合わせて、KPIに影響を与える要因をすばやく簡単に把握することができます。
自然言語とは、人間が日常的に使用する言語を意味し、コンピュータや数学などの学問分野において、様々な人により、その意図と目的に応じて作られた人工言語に対抗する概念です。
2. 画面構成と使用方法
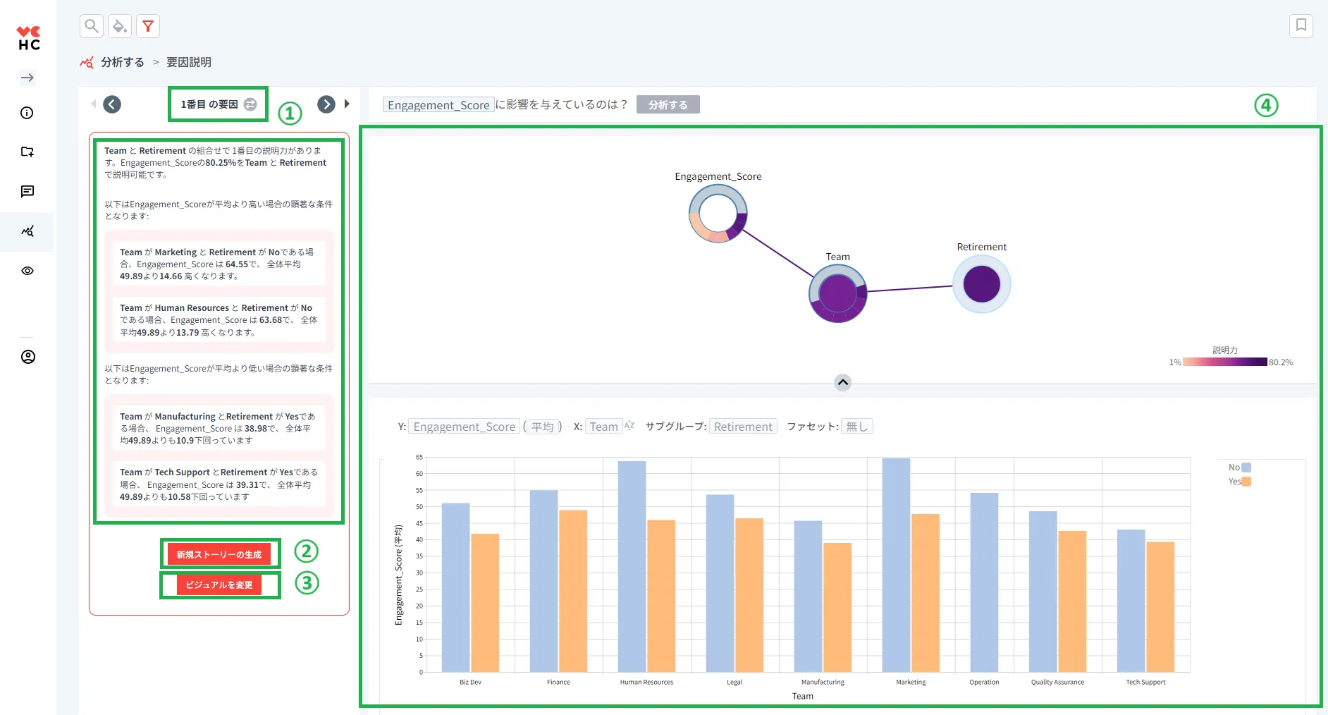
要因説明の基本的な画面構成についての説明です。
以下の画面の各項目は次のような機能を持っています。
① 基本的な使用方法
KPIに最も大きな影響を与える要因を一覧表示します。
② 新規ストーリーの生成
特定の要因について異なる視点からの説明を提供します。
つまり、先にKPIとして設定した「従業員満足度(Engagement_Score)」では平均よりも高い/低い条件を示していますが、新規ストーリーの生成ボタンをクリックすると「従業員満足度(Engagement_Score)」の合計に対して貢献度が最も大きい条件/小さい条件の組み合わせを表示します。
③ ビジュアルを変更
ビジュアルを変更ボタンをクリックすると、以下のように右下の視覚化ウィンドウに別の形式のグラフが表示されます。
④ 視覚化ウィンドウ
左側の要因分析の結果をグラフ形式で表示して視覚化する機能です。色が濃いほど(紫色) KPIに対する説明力が高く、色が薄くなるほど説明力が低くなります。
グラフをクリックすると、該当する要因に対する分析結果を左側の説明の一覧から確認することができます。





