INTRO
반려동물 시장이 활성화됨에 따라 유기 동물 입양 문화도 활발해지고 있습니다. 그러나 여전히 품종견에 치중된 입양 세태와 무게, 나이가 입양 조건에 중요하게 작용하여 많은 아이들이 입양의 기회를 얻지 못하는 것은 아닌지 직접 데이터로 확인해보고자 이 주제를 선택하게 되었습니다.
DATASET
Analysis in HEARTCOUNT
•
상태별 평균 체중을 확인했을 때 안락사한 동물의 평균 무게는 8.97kg으로 입양된 동물(4.56kg)보다 4.41kg 더 무거웠다.
•
(안락사는 1, 입양은 0으로 표현) 체중이 0~60%에 속하는 동물은 입양될 확률이 높았고 체중이 80~100%에 속하는 동물은 안락사 당할 확률이 높았으나 설명력은 28.23%이다.
•
체중이 5.21kg 이하의 동물은 입양될 확률이 높았고 비중은 75.21%이다. 5.21kg 이상의 동물은 안락사 당할 확률이 높았고, 60.41%의 비중을 차지했다. 설명력은 20.01%이다.
•
나이 상위 20~40%(더 어린) 동물을 비교했을 때 입양된 케이스는 체중이 20% 이내인 경우가 가장 많았고, 전체의 46.25% 비중을 차지했다.
•
나이 상위 20~40%(더 어린) 동물을 비교했을 때 안락사된 케이스는 체중이 40~60%인 경우가 가장 많았고, 전체의 38.64% 비중을 차지했다.
•
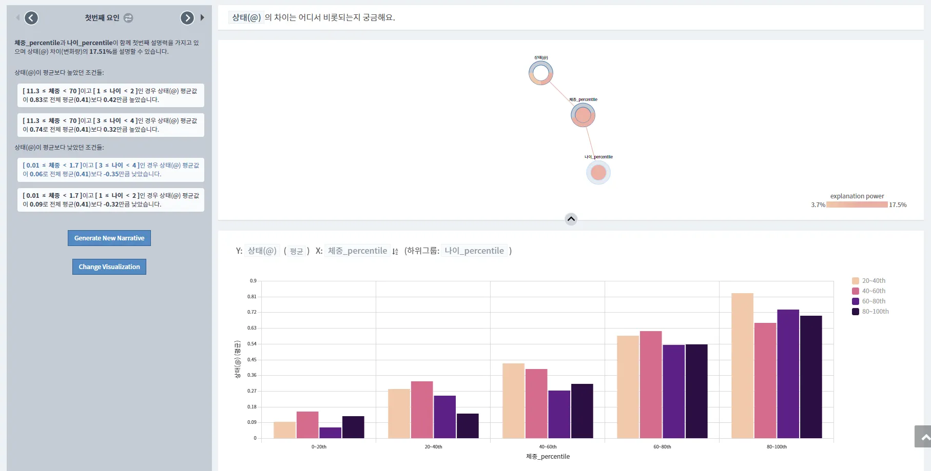
안락사와 입양의 여부를 결정하는 가장 큰 요소는 체중과 나이였다. 그러나 설명력은 17.51%이다.
◦
체중이 5.2~70kg인 경우와 안락사될 확률이 더 높았고, 0.01~3kg인 경우 입양될 확률이 더 높았다.
◦
나이가 3~22세인 경우 안락사될 확률이 더 높았고, 1~3세일 경우 입양될 확률이 더 높았다.
INSIGHT
•
여전히 나이와 체중에 의해 입양 여부가 결정될 가능성이 있지만 그 외에 다른 요소들이 입양 여부에 더 큰 영향을 끼칠 가능성이 높다.





